EAGLE
IRRADIATIONS
EXTERNAL
Analysis
Students Workshop
Shift Plans
GAMMA-ONLY
NEEDLE NEEDI
COULEX
PLUNGER
GENERAL
HIL102-128Cs
HIL087-176Pt
Nd148_2
176Pt
HIL109-172Os
HIL124-128Cs
HIL061
Nd148
HIL106-119Cs
HIL097-118Xe
HIL099-134Sm
April16
xdaq
HIL099-134Sm
Draft saved at 00:00:00
Fields marked with
*
are required
Entry time:
Sat Mar 11 22:27:08 2023
Author
*
:
Type
*
:
- please select -
Runs
Problems
Problem Fixed
Other
test:
Category:
- please select -
General
Hardware
Software
Network
Other
tests
mechanics
DIAMANT
Beam
Data analysis
Target
Subject:
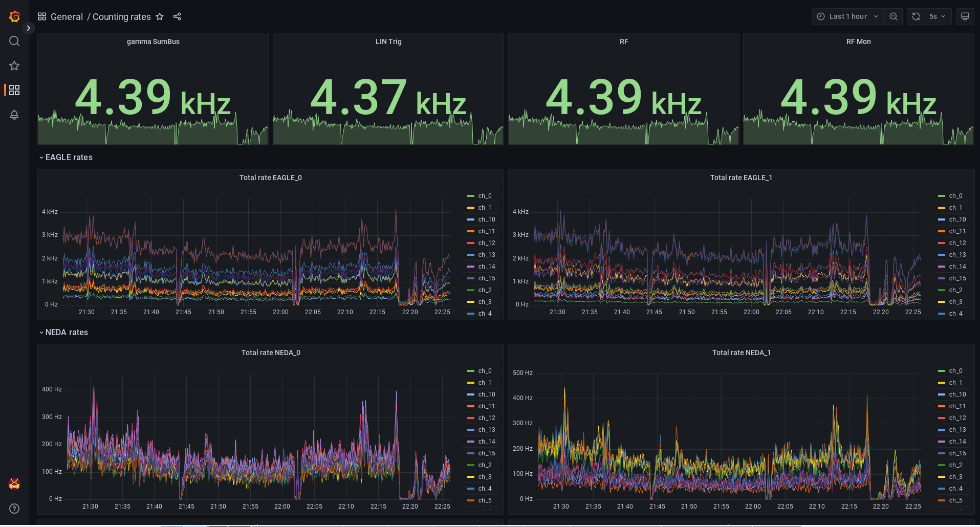
<h2 style="font-style:italic">Rates 22:18 367Hz</h2> <h2 style="font-style:italic">Rates 22:22 4.78 kHz</h2> <h2 style="font-style:italic">And Now see the figure</h2> <p> </p>
Encoding
:
HTML
ELCode
plain
Suppress Email notification
Resubmit as new entry
Attachment 1:
Screenshot_2023-03-11_22-26-22.png
Original size: 1915x1030
Attachment 2:
Drop attachments here...
Draft saved at 00:00:00
ELOG V3.1.5-fc6679b