EAGLE
IRRADIATIONS
EXTERNAL
Analysis
Students Workshop
Shift Plans
GAMMA-ONLY
NEEDLE NEEDI
COULEX
PLUNGER
GENERAL
HIL102-128Cs
HIL087-176Pt
Nd148_2
176Pt
HIL109-172Os
HIL124-128Cs
HIL061
Nd148
HIL106-119Cs
HIL097-118Xe
HIL099-134Sm
April16
xdaq
HIL099-134Sm, Page 3 of 15
New
|
Find
|
Config
|
Logout
Full
| Summary |
Threaded
-- All entries --
Last day
Last 3 Days
Last week
Last month
Last 3 Months
Last 6 Months
Last Year
-- Type --
Runs
Problems
Problem Fixed
Other
281 Entries
Goto page
Previous
1
,
2
, 3,
4
...
13
,
14
,
15
Next
All
ID
Date
Author
Type
test
Category
Subject
Text
242
Sat Mar 11 22:52:48 2023
BS
Runs
General
run_0055
run control = 55
run data = /onlineNEDA_00/xData/hil099/run_0055_11-03-2023_00h33m38s/needleRU_i55_0055_0137.caendat
RU = 4.17 MB/s
241
Sat Mar 11 22:27:08 2023
BS
Runs
General
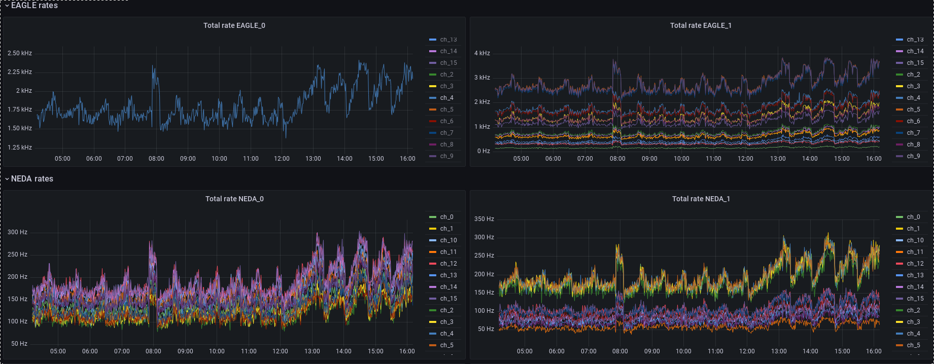
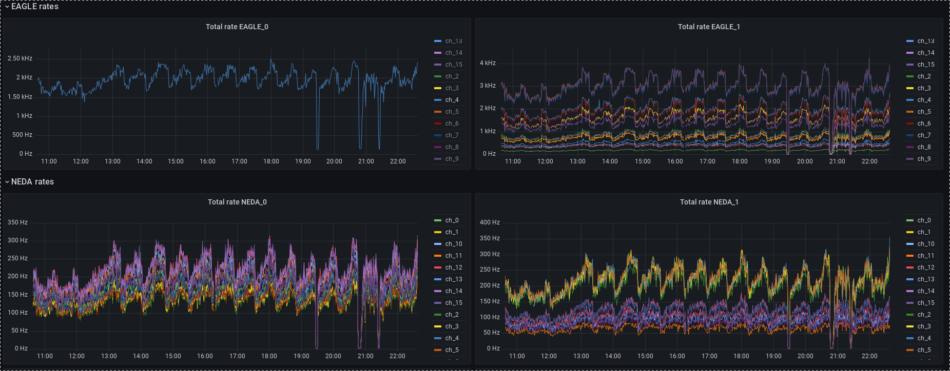
Rates
Rates 22:18
367Hz
Rates
22:22 4.78 kHz
And
240
Sat Mar 11 21:24:04 2023
OST
Runs
General
run control = 55
run data = /onlineNEDA_00/xData/hil099/run_0055_11-03-2023_00h33m38s/needleRU_i55_0055_0129.caendat
RU = 6.45 MB/s
239
Sat Mar 11 19:14:35 2023
BS
Runs
General
Rates
Run files /onlineNEDA_00/xData/hil099/run_0055_11-03-2023_00h33m38s/needleRU_i55_0055_0114.caendat
Beam Dump = 0.7 nA
Run number 55
238
Sat Mar 11 18:10:06 2023
OST
Runs
General
run control = 55
run data = /onlineNEDA_00/xData/hil099/run_0055_11-03-2023_00h33m38s/needleRU_i55_0055_0114.caendat
RU = 5.72 MB/s
237
Sat Mar 11 18:06:36 2023
OST
Runs
Beam
beam started 18:04.
236
Sat Mar 11 17:58:35 2023
OST
Runs
Beam
beam stopped 17:54.
235
Sat Mar 11 16:22:06 2023
OST
Runs
General
run control = 55
run data = /onlineNEDA_00/xData/hil099/run_0055_11-03-2023_00h33m38s/needleRU_i55_0055_0103.caendat
RU = 8.23 MB/s
234
Sat Mar 11 15:16:31 2023
EG
Other
Beam intensity reduced again
Again beam intensity to high. Reduced to
2 kHz on ch4 GE
233
Sat Mar 11 14:42:28 2023
EG
Runs
Beam instabilities
Large beam intensity instabilities from
14:10 till 14:40. Beam intensity reduction
requested. CH4 on Total rate EAGLE_0 returned
232
Sat Mar 11 14:15:55 2023
EG
Runs
Beam intensity rapid increase
14:12 beam intensity instability. Rapid
increase of beam intensity - twice the previous
value. Returned to normal after 4 minutes.
231
Sat Mar 11 12:42:42 2023
EG
Other
Beam intensity reduction
Again beam intensity gradually increased
reaching 2.4 kHz ontotal rate EAGLE_0 ch4.
Beam intensity reduction requested. 1.8 kHz
230
Sat Mar 11 11:39:55 2023
EG
Problems
Buffers clearing
at 11:34:50 sek on 11 march a spike in
counting rate of some Ge detectors is observed.
Buffers not cleared properly?
229
Sat Mar 11 10:46:37 2023
EG
Other
Beam intensity
ch4 in total rate EGALE_) reached 2.4 kHz,
beam intensity has been reduced to fit the
required 2kHz.
228
Sat Mar 11 09:29:48 2023
EG
Other
current exeriment parameters as requested in the manual for shifters
41_ge_single_theta 101,117,143 looks ok.
No peakdeformation of 511, other gammas FWHM
around half of that of511 - ok
227
Sat Mar 11 00:34:51 2023
BS
Runs
General
Run 55 Started New Distance 500 um
Run 55 Started New Distance 500 um
226
Sat Mar 11 00:05:06 2023
IP
Runs
General
run 54 - stopped
run 54 - stopped due to change the distance
in plunger
Run number: 54
Start
225
Fri Mar 10 23:35:28 2023
IP
Runs
General
run control = 54
run data = run_0054_10-03-2023_23h14m24s/needleRU_i54_0054_0001.caendat
224
Fri Mar 10 23:29:43 2023
IP
Problem Fixed
Software
new run 54
the daq resolved at 23:15
start new run: run 54
223
Fri Mar 10 23:27:51 2023
IP
Problems
Software
run 53 - stopped
the daq crashed at 22:43 -- problem with
Local Filter
the run 53 - stopped
Goto page
Previous
1
,
2
, 3,
4
...
13
,
14
,
15
Next
All
ELOG V3.1.5-fc6679b