| ID |
Date |
Author |
Type |
test |
Category |
Subject |
Text |
 |
|
Draft
|
Sat Apr 18 14:47:12 2026 |
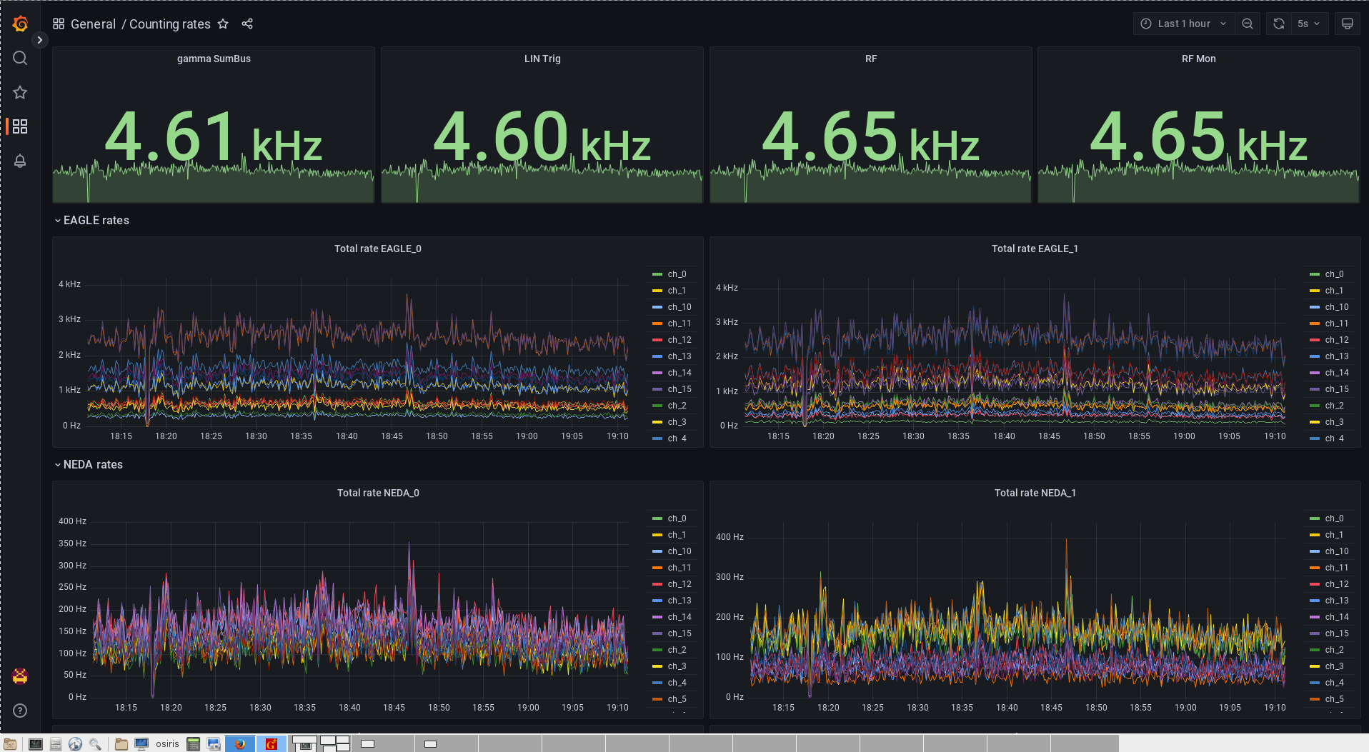
A.T. | Runs | | General | Run 34 started |
|
|
|
Draft
|
Fri Apr 17 18:27:19 2026 |
MK | Runs | | General | | run control = 51
run data = /onlineNEDA_00/xData/hil099/run_0051_09-03-2023_16h25m16s/needleRU_i51_0051_0002.caendat
RU = 6.43MB/s |
|
|
Draft
|
Thu Apr 16 05:09:13 2026 |
EG | Runs | | | Beam intensity rapid increase |
|
|
|
Draft
|
Wed Apr 15 13:32:24 2026 |
JD, DW | Problem Fixed | | Beam | |
|
|
|
Draft
|
Mon Apr 13 10:08:23 2026 |
OST | Runs | | General | |
|
|
|
Draft
|
Sun Apr 12 15:20:15 2026 |
OST | Runs | | General | |
|
|
|
Draft
|
Sun Apr 12 03:42:35 2026 |
JD, DW | Runs | | General | New run started 43 |
|
|
|
Draft
|
Sat Apr 11 12:37:21 2026 |
MK | Runs | | General | | run control = 51
run data = /onlineNEDA_00/xData/hil099/run_0051_09-03-2023_16h25m16s/needleRU_i51_0051_0002.caendat
RU = 6.43MB/s |
|
|
Draft
|
Thu Apr 9 15:07:01 2026 |
OST | Runs | | Beam | | beam started 18:04. |
|
|
Draft
|
Wed Apr 8 10:50:22 2026 |
mgb | Runs | | General | Beam dump decreased 1.0 nA to 0.75 | RUN CONTROL = 37
Data = /onlineNEDA_00/xData/hil099/run_0037_04-03-2023_22h56m17s/needleRU_i37_0037_0106.caendat
RU = 8.65 MB/s |
|
|
Draft
|
Wed Apr 8 01:31:25 2026 |
AF | Runs | | General | run_0056 | run control = 56
run data =/onlineNEDA_00/xData/hil099/run_0056_11-03-2023_23h26m10s
RU = 7.3 MB/s |
|
|
Draft
|
Tue Apr 7 15:17:01 2026 |
AM | Runs | | General | |
|
|
|
Draft
|
Tue Apr 7 05:58:24 2026 |
mgb | Runs | | General | |
|
|
|
Draft
|
Sat Apr 4 02:37:43 2026 |
JD, DW | Runs | | General | | run control = 44
run data =/onlineNEDA_00/xData/hil099/run_0044_07-03-2023_03h15m45s/needleRU_i44_0044_0005.caendat
RU = 6.49 MB/s |
|
|
Draft
|
Sat Apr 4 00:16:43 2026 |
OST | Runs | | General | | run control = 52
run data = /onlineNEDA_00/xData/hil099/run_0052_10-03-2023_01h19m26s/needleRU_i52_0052_0045.caendat
RU = 6.18 MB/s |
|
|
Draft
|
Fri Apr 3 20:04:30 2026 |
IK | Runs | | General | Run 48 stopped, run 49 started |
|
|
|
Draft
|
Tue Mar 24 09:36:29 2026 |
mgb | Runs | | General | |
|
|
|
Draft
|
Mon Mar 23 03:03:54 2026 |
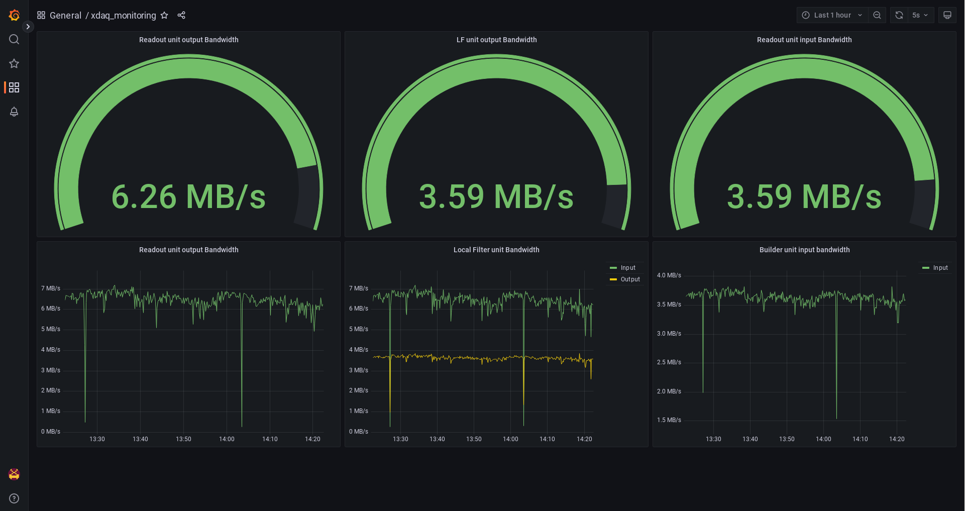
IP | Runs | | General | run 54 - stopped |
|
|
|
265
|
Tue Jan 23 16:55:21 2024 |
yes | Other | | | 106Cd certificate | |
|
|
264
|
Mon Mar 20 04:55:24 2023 |
MP | Other | | | missing caendat.bz2 on Bahadir's disk | The following caendat.bz2 files were not
copied to Bahadir's disks
(because they were not bzipped at the time |
|
|
263
|
Thu Mar 16 12:13:11 2023 |
MP | Other | | | test of radioactivity | 16/03/2023
Plunger chamber closed, some dummy
target and stopper probably inside |
  |
|
262
|
Mon Mar 13 15:16:21 2023 |
MP | Other | | | list of files copied to Bahadir's disks | Attached are the lists of files copied
to the two 4 TB Bahadir's disks.
|
 |
|
261
|
Mon Mar 13 12:16:31 2023 |
MP | Other | | | run 66 | run 66 started, radiocativity (background)
|
|
|
260
|
Mon Mar 13 12:15:35 2023 |
MP | Other | | | measurement of radioactivity along the beam line | At about 12:00, 13/03/2023 (about
17 hours after the beam was stopped), a measurement
of activity of the beam line was performed |
|
|
259
|
Sun Mar 12 22:52:36 2023 |
Bahadir Saygi | Other | | General | Plunger Run Files | Plunger run files for later to calculate
error in the distance |
 |
|
258
|
Sun Mar 12 21:33:54 2023 |
GJ | Runs | | General | run 63 - 152 Eu during LN2 filling | |
|
|
257
|
Sun Mar 12 20:55:08 2023 |
MP | Runs | | | runc62 152 for efficiency calibration | started
source in the target position,
as precisely as possible |
|
|
256
|
Sun Mar 12 20:31:45 2023 |
GJ | Runs | | General | run_61 - target and stopper and beam dump dismounted. | target and stopper and beam dump dismounted.
only the constructional elements of the plunger
remained.
|
|
|
255
|
Sun Mar 12 19:20:37 2023 |
MP | Runs | | General | run 60, radioactivity, | Run 59 collected data using gg trigger
radioactivty
Run 60 trigger changed fropm gg |
|
|
254
|
Sun Mar 12 19:00:59 2023 |
OST | Runs | | General | Run 58 stopped and Run 59 started. | 18:54 Run 58 stopped and 18:55 Run 59 started.
BEAM STOPPED.
END of EXPERIMENT. |
|
|
253
|
Sun Mar 12 18:50:37 2023 |
OST | Runs | | General | | run control = 58
run data =xdaq 471656980
Mar 12 18:47 needleRU_i58_0058_0095.caendat |
|
|
252
|
Sun Mar 12 17:03:12 2023 |
OST | Runs | | General | | run control = 58
run data =xdaq 1111949504 Mar 12
17:01 needleRU_i58_0058_0083.caendat |
|
|
251
|
Sun Mar 12 13:20:00 2023 |
EG | Problems | | | No Data | For a split second a red "NO DATA"
notification appeared in the top right corner
of Counting rates dashboard. |
|
|
250
|
Sun Mar 12 09:15:00 2023 |
EG | Other | | | Array_monitors mat refresh synchronization | Beam stable, counting rate within limits,
plunger distance within the given tollerance,
gamma spectra ok, everything looks good but.... |
|
|
249
|
Sun Mar 12 08:03:08 2023 |
OST | Runs | | General | | run control = 58
run data = xdaq 3303602776 Mar
12 08:01 needleRU_i58_0058_0024.caendat |
|
|
248
|
Sun Mar 12 07:01:31 2023 |
OST | Runs | | General | | run control = 58
run data =xdaq 2254808224 Mar 12
06:59 needleRU_i58_0058_0017.caendat |
|
|
247
|
Sun Mar 12 04:20:19 2023 |
OST | Runs | | General | Run 57 stopped, Run 58 started | |
|
|
246
|
Sun Mar 12 03:23:05 2023 |
AF | Runs | | General | run_0057 | run control = 57
run data =/onlineNEDA_00/xData/hil099/run_0057_12-03-2023_03h10m10s/
RU = 8.1 MB/s |
|
|
245
|
Sun Mar 12 03:05:45 2023 |
GJ, AF | Problems | | Network | no data flux visible in grafena, LF prints "write: Broken pipe" | As in the title, see below.
The data are still being constantly written
on the disks with usual rate (also visible |
|
|
244
|
Sun Mar 12 00:09:35 2023 |
AF | Problem Fixed | | Software | caen_shifted correction in spy & greware | neda_psdcaen_positions.txt had weird values
for three first detectors, especially neda_02.
|
|
|
243
|
Sat Mar 11 23:30:47 2023 |
AF | Runs | | General | run_0056 | run control = 56
run data =/onlineNEDA_00/xData/hil099/run_0056_11-03-2023_23h26m10s
RU = 7.3 MB/s |
|
|
242
|
Sat Mar 11 22:52:48 2023 |
BS | Runs | | General | run_0055 | run control = 55
run data = /onlineNEDA_00/xData/hil099/run_0055_11-03-2023_00h33m38s/needleRU_i55_0055_0137.caendat
RU = 4.17 MB/s |
|
|
241
|
Sat Mar 11 22:27:08 2023 |
BS | Runs | | General | Rates | Rates 22:18
367Hz
Rates
22:22 4.78 kHz
And |
|
|
240
|
Sat Mar 11 21:24:04 2023 |
OST | Runs | | General | | run control = 55
run data = /onlineNEDA_00/xData/hil099/run_0055_11-03-2023_00h33m38s/needleRU_i55_0055_0129.caendat
RU = 6.45 MB/s |
|
|
239
|
Sat Mar 11 19:14:35 2023 |
BS | Runs | | General | Rates | Run files /onlineNEDA_00/xData/hil099/run_0055_11-03-2023_00h33m38s/needleRU_i55_0055_0114.caendat
Beam Dump = 0.7 nA
Run number 55 |
 |
|
238
|
Sat Mar 11 18:10:06 2023 |
OST | Runs | | General | | run control = 55
run data = /onlineNEDA_00/xData/hil099/run_0055_11-03-2023_00h33m38s/needleRU_i55_0055_0114.caendat
RU = 5.72 MB/s |
|
|
237
|
Sat Mar 11 18:06:36 2023 |
OST | Runs | | Beam | | beam started 18:04. |
|
|
236
|
Sat Mar 11 17:58:35 2023 |
OST | Runs | | Beam | | beam stopped 17:54. |
|
|
235
|
Sat Mar 11 16:22:06 2023 |
OST | Runs | | General | | run control = 55
run data = /onlineNEDA_00/xData/hil099/run_0055_11-03-2023_00h33m38s/needleRU_i55_0055_0103.caendat
RU = 8.23 MB/s |
|
|
234
|
Sat Mar 11 15:16:31 2023 |
EG | Other | | | Beam intensity reduced again | Again beam intensity to high. Reduced to
2 kHz on ch4 GE |
|
|
233
|
Sat Mar 11 14:42:28 2023 |
EG | Runs | | | Beam instabilities | Large beam intensity instabilities from
14:10 till 14:40. Beam intensity reduction
requested. CH4 on Total rate EAGLE_0 returned |
|
|
232
|
Sat Mar 11 14:15:55 2023 |
EG | Runs | | | Beam intensity rapid increase | 14:12 beam intensity instability. Rapid
increase of beam intensity - twice the previous
value. Returned to normal after 4 minutes. |
|
|
231
|
Sat Mar 11 12:42:42 2023 |
EG | Other | | | Beam intensity reduction | Again beam intensity gradually increased
reaching 2.4 kHz ontotal rate EAGLE_0 ch4.
Beam intensity reduction requested. 1.8 kHz |
|
|
230
|
Sat Mar 11 11:39:55 2023 |
EG | Problems | | | Buffers clearing | at 11:34:50 sek on 11 march a spike in
counting rate of some Ge detectors is observed.
Buffers not cleared properly? |
|
|
229
|
Sat Mar 11 10:46:37 2023 |
EG | Other | Beam intensity | | | ch4 in total rate EGALE_) reached 2.4 kHz,
beam intensity has been reduced to fit the
required 2kHz. |
|
|
228
|
Sat Mar 11 09:29:48 2023 |
EG | Other | | | current exeriment parameters as requested in the manual for shifters | 41_ge_single_theta 101,117,143 looks ok.
No peakdeformation of 511, other gammas FWHM
around half of that of511 - ok |
|
|
227
|
Sat Mar 11 00:34:51 2023 |
BS | Runs | | General | Run 55 Started New Distance 500 um | Run 55 Started New Distance 500 um |
|
|
226
|
Sat Mar 11 00:05:06 2023 |
IP | Runs | | General | run 54 - stopped | run 54 - stopped due to change the distance
in plunger
Run number: 54
Start |
|
|
225
|
Fri Mar 10 23:35:28 2023 |
IP | Runs | | General | | run control = 54
run data = run_0054_10-03-2023_23h14m24s/needleRU_i54_0054_0001.caendat |
|
|
224
|
Fri Mar 10 23:29:43 2023 |
IP | Problem Fixed | | Software | new run 54 | the daq resolved at 23:15
start new run: run 54 |
|
|
223
|
Fri Mar 10 23:27:51 2023 |
IP | Problems | | Software | run 53 - stopped | the daq crashed at 22:43 -- problem with
Local Filter
the run 53 - stopped |
|
|
222
|
Fri Mar 10 22:40:00 2023 |
IP | Other | | General | Ge - the rate is higher | the rates of detectors are still a bit
higher
|
|
|
221
|
Fri Mar 10 22:36:55 2023 |
IP | Runs | | General | | run control = 53
run data = /onlineNEDA_00/xData/hil099/run_0053_10-03-2023_16h18m36s/needleRU_i53_0053_0037.caendat |
|
|
220
|
Fri Mar 10 21:30:42 2023 |
IP | Problem Fixed | | Beam | the beam is focused | the beam is now good focused |
|
|
219
|
Fri Mar 10 21:29:28 2023 |
IP | Runs | | Beam | beam start | the beam starts at 21:27.
But the operators are still working
on focusing the beam. |
|
|
218
|
Fri Mar 10 21:26:55 2023 |
IP | Problems | | Beam | problem with focus the beam | the beam is not the best focused. The operator
works on this problem. |
|
|
217
|
Fri Mar 10 21:24:29 2023 |
IP | Runs | | Beam | the beam stopped | the beam is stopped at 21:23. |
|
|
216
|
Fri Mar 10 21:15:01 2023 |
IP | Runs | | General | | run control = 53
run data =/onlineNEDA_00/xData/hil099/run_0053_10-03-2023_16h18m36s/needleRU_i53_0053_0029.caendat |
|
|
215
|
Fri Mar 10 21:00:15 2023 |
IP | Problem Fixed | | Beam | the beam comes back | the beam comes back at 20:54 |
|
|
214
|
Fri Mar 10 20:54:20 2023 |
IP | Problems | | Beam | lost the beam | the beam was lost at 20:46. The operator
is working to solve the problem. |
|
|
213
|
Fri Mar 10 19:42:57 2023 |
IP | Runs | | General | | run control = 53
run data =/onlineNEDA_00/xData/hil099/run_0053_10-03-2023_16h18m36s/needleRU_i53_0053_0020.caendat |
|
|
212
|
Fri Mar 10 19:32:01 2023 |
IP | Runs | | Beam | start beam | the beam start: 19:31 |
|
|
211
|
Fri Mar 10 19:30:48 2023 |
IP | Runs | | Beam | stop beam | the beam was stopped at 19:27
|
|
|
210
|
Fri Mar 10 18:42:02 2023 |
IP | Runs | | General | | run control = 53
run data = /onlineNEDA_00/xData/hil099/run_0053_10-03-2023_16h18m36s/needleRU_i53_0053_0014.caendat |
|
|
209
|
Fri Mar 10 17:34:07 2023 |
IP | Runs | | General | | run control = 53
run data = /onlineNEDA_00/xData/hil099/run_0053_10-03-2023_16h18m36s/needleRU_i53_0053_0007.caendat |
|
|
208
|
Fri Mar 10 16:23:21 2023 |
IP | Runs | | General | | run control = 53
run data = /onlineNEDA_00/xData/hil099/run_0053_10-03-2023_16h18m36s/needleRU_i53_0053_0000.caendat |
|
|
207
|
Fri Mar 10 16:17:57 2023 |
IP | Runs | | General | run 52 - stopped | run 52 - stopped
Run number: 52
Start |
|
|
206
|
Fri Mar 10 16:14:19 2023 |
IP | Other | | General | Ge - the rate is higher | From 13:00 the rate of the Ge [the chanel
4] is a bit higher (~2.15 kHz). And also
the rate of other detectors. |
|
|
205
|
Fri Mar 10 15:04:16 2023 |
OST | Runs | | General | | run control = 52
run data = /onlineNEDA_00/xData/hil099/run_0052_10-03-2023_01h19m26s/needleRU_i52_0052_0074.caendat
RU = 7.17 MB/s |
|
|
204
|
Fri Mar 10 13:35:49 2023 |
OST | Runs | | General | | run control = 52
run data = /onlineNEDA_00/xData/hil099/run_0052_10-03-2023_01h19m26s/needleRU_i52_0052_0064.caendat
RU = 7.06 MB/s |
|
|
203
|
Fri Mar 10 11:36:23 2023 |
OST | Runs | | General | | run control = 52
run data = /onlineNEDA_00/xData/hil099/run_0052_10-03-2023_01h19m26s/needleRU_i52_0052_0053.caendat
RU = 5.69 MB/s |
|
|
202
|
Fri Mar 10 10:03:36 2023 |
OST | Runs | | General | | run control = 52
run data = /onlineNEDA_00/xData/hil099/run_0052_10-03-2023_01h19m26s/needleRU_i52_0052_0045.caendat
RU = 6.18 MB/s |
|
|
201
|
Fri Mar 10 10:02:30 2023 |
OST | Runs | | General | | run control = 52
run data = /onlineNEDA_00/xData/hil099/run_0052_10-03-2023_01h19m26s/needleRU_i52_0052_0045.caendat
RU = 6.18 MB/s |
|
|
200
|
Fri Mar 10 08:02:39 2023 |
AM | Problems | | Beam | bigger data rate | rate of ch4 above 2kHz, too big beam intesivity,
highier data rate from: 07:51
|
|
|
199
|
Fri Mar 10 07:03:54 2023 |
AM | Runs | | General | | run control = 52
run data = /onlineNEDA_00/xData/hil099/run_0052_10-03-2023_01h19m26s/needleRU_i52_0052_0029.caendat
RU = 6.06 MB/s |
|
|
198
|
Fri Mar 10 05:40:34 2023 |
AM | Runs | | General | | run control = 52
run data = /onlineNEDA_00/xData/hil099/run_0052_10-03-2023_01h19m26s/needleRU_i52_0052_0022.caendat
RU = 6.59 MB/s |
|
|
197
|
Fri Mar 10 03:20:42 2023 |
AM | Runs | | General | | run control = 52
run data = /onlineNEDA_00/xData/hil099/run_0052_10-03-2023_01h19m26s/needleRU_i52_0052_0010.caendat
RU = 5.55 MB/s |
|
|
196
|
Fri Mar 10 01:32:20 2023 |
AM | Runs | | General | run 51 stopped | run 51 stopped
Run number: 51
Start
time: Thu Mar 9 16:25:00 2023
Stop |
|
|
195
|
Fri Mar 10 01:28:48 2023 |
AM | Problems | | Other | Plunger distance | longer break during chane of plunger distance
due to technical problem, you can not move
plunger to larger distances, so now we are |
|
|
194
|
Fri Mar 10 00:09:32 2023 |
AM | Runs | | General | | run control = 51
run data = /onlineNEDA_00/xData/hil099/run_0051_09-03-2023_16h25m16s/needleRU_i51_0051_0040.caendat
RU = 5.56 MB/s |
|
|
193
|
Thu Mar 9 22:32:01 2023 |
IP | Runs | | General | | run control = 51
run data = /onlineNEDA_00/xData/hil099/run_0051_09-03-2023_16h25m16s/needleRU_i51_0051_0032.caendat
RU = 6.12 MB/s |
|
|
192
|
Thu Mar 9 21:20:06 2023 |
IP | Runs | | General | | run control = 51
run data = /onlineNEDA_00/xData/hil099/run_0051_09-03-2023_16h25m16s/needleRU_i51_0051_0026.caendat
RU = 6.23MB/s |
|
|
191
|
Thu Mar 9 19:58:02 2023 |
IP | Runs | | General | | run control = 51
run data = /onlineNEDA_00/xData/hil099/run_0051_09-03-2023_16h25m16s/needleRU_i51_0051_0018.caendat
RU = 5.93 MB/s |
|
|
190
|
Thu Mar 9 17:57:41 2023 |
MW | Runs | | General | | run control = 51
run data = /onlineNEDA_00/xData/hil099/run_0051_09-03-2023_16h25m16s/needleRU_i51_0051_0007.caendat
RU = 6.45MB/s |
|
|
189
|
Thu Mar 9 16:54:27 2023 |
MK | Runs | | General | | run control = 51
run data = /onlineNEDA_00/xData/hil099/run_0051_09-03-2023_16h25m16s/needleRU_i51_0051_0002.caendat
RU = 6.43MB/s |
|
|
188
|
Thu Mar 9 16:25:57 2023 |
IP | Runs | | General | run 50 stopped | run 50 - stopped
Run number:
50
Start time: Thu Mar 9 00:50:57 |
|
|
187
|
Thu Mar 9 15:17:32 2023 |
OST | Runs | | General | | run control = 50
run data = /onlineNEDA_00/xData/hil099/run_0050_09-03-2023_00h50m28s/needleRU_i50_0050_0087.caendat
RU = 6.04 MB/s |
|
|
186
|
Thu Mar 9 13:37:33 2023 |
OST | Other | | Beam | Beam stopped 13:37-13:49 for control again. | |
|
|
185
|
Thu Mar 9 13:22:37 2023 |
OST | Other | | Beam | beam stopped 13:21-13:24 for control | |
|
|
184
|
Thu Mar 9 12:06:30 2023 |
OST | Runs | | General | | run control = 50
run data = /onlineNEDA_00/xData/hil099/run_0050_09-03-2023_00h50m28s/needleRU_i50_0050_0070.caendat
RU = 6.89 MB/s |
|
|
183
|
Thu Mar 9 10:05:30 2023 |
OST | Runs | | General | | run control = 50
run data = /onlineNEDA_00/xData/hil099/run_0050_09-03-2023_00h50m28s/needleRU_i50_0050_0058.caendat
RU = 7.48 MB/s |
|
|
182
|
Thu Mar 9 08:54:13 2023 |
OST | Runs | | General | | run control = 50
run data =/onlineNEDA_00/xData/hil099/run_0050_09-03-2023_00h50m28s/needleRU_i50_0050_0051.caendat
RU = 6.86 MB/s |
|
|
181
|
Thu Mar 9 07:28:59 2023 |
WP | Runs | | General | General | run control = 50
run data = /onlineNEDA_00/xData/hil099/run_0050_09-03-2023_00h50m28s/needleRU_i50_0050_0042.caendat
|
|
|
180
|
Thu Mar 9 06:24:10 2023 |
WP | Runs | | General | General | run control = 50
run data = /onlineNEDA_00/xData/hil099/run_0050_09-03-2023_00h50m28s/needleRU_i50_0050_0035.caendat
|
|
|
179
|
Thu Mar 9 05:19:33 2023 |
WP | Runs | | General | General | run control = 50
run data = /onlineNEDA_00/xData/hil099/run_0050_09-03-2023_00h50m28s/needleRU_i50_0050_0028.caendat
|
|
|
178
|
Thu Mar 9 04:17:21 2023 |
WP | Runs | | General | General | run control = 50
run data = /onlineNEDA_00/xData/hil099/run_0050_09-03-2023_00h50m28s/needleRU_i50_0050_0022.caendat
|
|
|
177
|
Thu Mar 9 03:14:39 2023 |
WP | Runs | | General | General | run control = 50
run data = /onlineNEDA_00/xData/hil099/run_0050_09-03-2023_00h50m28s/needleRU_i50_0050_0015.caendat
|
|
|
176
|
Thu Mar 9 02:14:09 2023 |
WP | Runs | | General | General | run control = 50
run data = /onlineNEDA_00/xData/hil099/run_0050_09-03-2023_00h50m28s/needleRU_i50_0050_0008.caendat
|
|
|
175
|
Thu Mar 9 01:41:50 2023 |
GJ | Problem Fixed | | Hardware | TS zeroing - cables to S-IN from VME controller - between runs 49 and 50 | Since we were observing jumps of 16 ns in
timings of all channels of whole boards,
the assumption was that the
|
|
|
174
|
Thu Mar 9 01:07:48 2023 |
WP | Runs | | General | New run started 50 (distance change) | run control = 50
run data = /onlineNEDA_00/xData/hil099/run_0050_09-03-2023_00h50m28s/needleRU_i50_0050_0000.caendat
|
|
|
173
|
Wed Mar 8 22:36:30 2023 |
OST | Runs | | General | | run control = 49
run data = /onlineNEDA_00/xData/hil099/run_0049_08-03-2023_09h31m08s/needleRU_i49_0049_0082.caendat
RU = 6.06 MB/s |
|
|
172
|
Wed Mar 8 20:46:16 2023 |
OST | Runs | | General | | run control = 49
run data = /onlineNEDA_00/xData/hil099/run_0049_08-03-2023_09h31m08s/needleRU_i49_0049_0074.caendat
RU = 6.35 MB/s |
|
|
171
|
Wed Mar 8 19:01:49 2023 |
OST | Runs | | General | beam current was very low and beam increased after this entry | run control = 49
run data = /onlineNEDA_00/xData/hil099/run_0049_08-03-2023_09h31m08s/needleRU_i49_0049_0064.caendat
RU = 5.75 MB/s |
|
|
170
|
Wed Mar 8 18:02:43 2023 |
BS | Runs | | General | Rates | |
|
|
169
|
Wed Mar 8 17:59:38 2023 |
BS | Runs | | General | General | run control = 49
run data = /onlineNEDA_00/xData/hil099/run_0049_08-03-2023_09h31m08s/needleRU_i49_0049_0058.caendat
RU = 9.83 MB/s |
|
|
168
|
Wed Mar 8 16:53:07 2023 |
BS | Runs | | General | Rates | |
 |
|
167
|
Wed Mar 8 16:51:13 2023 |
BS | Runs | | General | | run control = 49
run data = /onlineNEDA_00/xData/hil099/run_0049_08-03-2023_09h31m08s/needleRU_i49_0049_0050.caendat
RU = 6.75 MB/s |
|
|
166
|
Wed Mar 8 15:57:53 2023 |
IK, AM | Problems | | General | Beam issue | no beam in 15:52 - 16:21 due to power supply
problem |
|
|
165
|
Wed Mar 8 14:47:34 2023 |
AM | Runs | | Beam | beam unstable | two drops in beam intesitivity at 14:33,
14:37 and 14:51 |
|
|
164
|
Wed Mar 8 13:04:05 2023 |
IK | Runs | | General | Ge spectra | Ge spectra after #161 - #162 beam tuning. |
|
|
163
|
Wed Mar 8 13:02:38 2023 |
IK | Runs | | General | Run 49 | run control = 49
run data = /onlineNEDA_00/xData/hil099/run_0049_08-03-2023_09h31m08s/needleRU_i49_0049_0030.caendat
RU = 7.86 MB/s |
|
|
162
|
Wed Mar 8 12:11:59 2023 |
IK | Problem Fixed | | General | beam tuned | Beam tuning was made, focusing significantly
improved.
|
|
|
161
|
Wed Mar 8 11:42:14 2023 |
IK | Problems | | General | Run 49 | Counting rates continued to increase (det4
> 3kHz). Beam current looked fine on the
beam dump, but beam is fluctuating, and can |
  |
|
160
|
Wed Mar 8 10:31:10 2023 |
IK | Runs | | General | Run 49 | run control = 49
run data = /onlineNEDA_00/xData/hil099/run_0049_08-03-2023_09h31m08s/needleRU_i49_0049_0008.caendat
RU = 10.6 MB/s |
|
|
159
|
Wed Mar 8 10:27:26 2023 |
IK, BS | Other | | General | Ge spectra | Count rates are still a bit high (~2.6kHz
for EAGLE det4). Ge spectra looks fine compared
to earlier ones. |
|
|
158
|
Wed Mar 8 09:31:43 2023 |
IK | Runs | | General | Run 48 stopped, run 49 started | Run 48 stopped at 9:29 to start a new run.
Run 49 is started okay at 9:31.
|
|
|
157
|
Wed Mar 8 07:57:05 2023 |
IK | Problems | | Beam | beam unstable | The beam was unstable from 7:55. Stabilized
around 8:03.
Counting rates are higher, EAGLE |
|
|
156
|
Wed Mar 8 07:30:15 2023 |
KS, KSz | Problems | | Beam | beam unstable | The beam was unstable from 7:18 to 7:25. |
|
|
155
|
Wed Mar 8 06:25:53 2023 |
KS, KSz | Runs | | General | | run control = 48
run data = /onlineNEDA_00/xData/hil099/run_0048_08-03-2023_01h08m57s/needleRU_i48_0048_0029.caendat
RU = 6.59 MB/s |
|
|
154
|
Wed Mar 8 04:24:40 2023 |
KS, KSz | Runs | | General | Run 48 | run control = 48
run data = /onlineNEDA_00/xData/hil099/run_0048_08-03-2023_01h08m57s/needleRU_i48_0048_0017.caendat
RU = 5.75 MB/s |
|
|
153
|
Wed Mar 8 02:45:53 2023 |
KS, KSz | Other | | Beam | increase in Counting Rates | Since 2:32 increased counting rate observed:
Sinde 3:45 decrease to 1.5 kHz
ch4. |
|
|
152
|
Wed Mar 8 01:24:58 2023 |
KS, KSz | Runs | | General | New run started 48 (new distance) | run control = 48
run data = /onlineNEDA_00/xData/hil099/run_0048_08-03-2023_01h08m57s/needleRU_i48_0048_0000.caendat
RU = 5.09 MB/s |
|
|
151
|
Wed Mar 8 01:24:04 2023 |
BS | Runs | | General | Run 47 Stopped to Change Distance Change | Run 47 stopped and distance changed from
50 um (+ 100 um offset) to 150 um (+ 100
um offset) |
|
|
149
|
Wed Mar 8 00:31:05 2023 |
KS, KSz | Runs | | General | Run 47 standard info | run control = 47
run data = /onlineNEDA_00/xData/hil099/run_0047_07-03-2023_23h42m03s/needleRU_i47_0047_0003.caendat
RU = 5.12 MB/s |
|
|
148
|
Tue Mar 7 23:54:05 2023 |
IP, KS | Runs | | General | | run control = 47
run data = /onlineNEDA_00/xData/hil099/run_0047_07-03-2023_23h42m03s/needleRU_i47_0047_0000.caendat
RU = 4.47 MB/s |
|
|
147
|
Tue Mar 7 23:39:52 2023 |
IP, KS | Runs | | General | run 46 stopped | Run 46 - stopped
Run number: 46
Start
time: Tue Mar 7 15:09:06 2023
Stop |
|
|
146
|
Tue Mar 7 21:55:45 2023 |
IP | Runs | | General | | run control = 46
run data = /onlineNEDA_00/xData/hil099/run_0046_07-03-2023_15h08m38s/needleRU_i46_0046_0034.caendat
RU = 4.78 MB/s |
|
|
145
|
Tue Mar 7 20:45:13 2023 |
IP | Runs | | General | | run control = 46
run data =/onlineNEDA_00/xData/hil099/run_0046_07-03-2023_15h08m38s/needleRU_i46_0046_0028.caendat
RU = 4.9 MB/s |
|
|
144
|
Tue Mar 7 20:42:03 2023 |
IP | Problems | | Beam | beam unstable | There was a problem with the beam from
20:19 to 20:30.
Now it is fine. |
|
|
143
|
Tue Mar 7 19:24:25 2023 |
IP | Runs | | General | | run control = 46
run data = /onlineNEDA_00/xData/hil099/run_0046_07-03-2023_15h08m38s/needleRU_i46_0046_0022.caendat
RU = 6.22 MB/s |
|
|
142
|
Tue Mar 7 17:45:18 2023 |
IP | Runs | | General | | run control = 46
run data = /onlineNEDA_00/xData/hil099/run_0046_07-03-2023_15h08m38s/needleRU_i46_0046_0013.caendat
RU = 6.10 MB/s |
|
|
141
|
Tue Mar 7 16:06:16 2023 |
OST | Runs | | General | | run control = 46
run data =/onlineNEDA_00/xData/hil099/run_0046_07-03-2023_15h08m38s/needleRU_i46_0046_0004.caendat
RU = 6.51 MB/s |
|
|
140
|
Tue Mar 7 15:14:29 2023 |
OST | Problem Fixed | | Software | Run 46 started-15_Ge and number 5 anticompton working now. | VME crate with CAEN digitizers was rebooted.
Run 46 started, number 15_Ge and
number 5 anticompton dedector working |
|
|
139
|
Tue Mar 7 15:12:06 2023 |
OST | Problems | | Software | run 45 stopped | 14:30 pm to 15:00 run 45 crashed and stopped |
|
|
138
|
Tue Mar 7 14:39:08 2023 |
BS | Other | | General | Runlist File ScreenShot Accesses on 07 MArch at 14:38 | |
|
|
137
|
Tue Mar 7 14:23:43 2023 |
BS | Other | | General | RU and BU Rates | |
|
|
136
|
Tue Mar 7 14:07:33 2023 |
BS | Other | | General | Run Files Number | /onlineNEDA_00/xData/hil099/run_0045_07-03-2023_09h14m17s/needleRU_i45_0045_0027.caendat
/onlineNEDA_00/xData/hil099/run_0045_07-03-2023_09h14m17s/needleLF_i44_0045_0010.adf |
|
|
135
|
Tue Mar 7 14:03:20 2023 |
BS | Runs | | General | Counting Rates |
|
|
|
134
|
Tue Mar 7 13:51:17 2023 |
OST | Runs | | General | | run control = 45
not fixed number 15_Ge dedector
and number 5 anticompton. |
|
|
133
|
Tue Mar 7 12:50:52 2023 |
OST | Runs | | General | | run control = 45
not fixed number 15_Ge dedector
and number 5 anticompton. |
|
|
132
|
Tue Mar 7 11:19:54 2023 |
OST | Runs | | General | | run control = 45
not fixed number 15_Ge dedector
and number 5 anticompton. |
|
|
131
|
Tue Mar 7 09:56:07 2023 |
OST | Problems | | mechanics | Beam stopped and operators controlling number 15_Ge dedector. | |
|
|
130
|
Tue Mar 7 09:41:44 2023 |
OST | Problems | | Software | number_Ge_15 dedector not taking data | after run 45 I reset all spectrums and
number_Ge_15 dedector not
taking data. |
|
|
129
|
Tue Mar 7 09:24:53 2023 |
OST | Runs | | General | | run control = 45
run data =/onlineNEDA_00/xData/hil099/run_0045_07-03-2023_09h14m17s/needleRU_i45_0045_0000.caendat
RU = 6.92 MB/s |
|
|
128
|
Tue Mar 7 09:20:53 2023 |
OST | Problem Fixed | | Beam | run 45 start-local filter turn green | I started run 45, and local filter turn
green everything is ok. |
|
|
127
|
Tue Mar 7 09:18:01 2023 |
OST | Problems | | Beam | run number 44 crashed and local filter turned red-but data saved | 9:08 local filter turned red. Both .caendat
and LF .adf files still incrementing.
Stopped run 44, started run 45, looks OK. |
|
|
126
|
Tue Mar 7 07:21:04 2023 |
JD, DW | Runs | | General | | run control = 44
run data =/onlineNEDA_00/xData/hil099/run_0044_07-03-2023_03h15m45s/needleRU_i44_0044_0023.caendat
RU = 6.57 MB/s |
|
|
125
|
Tue Mar 7 06:18:46 2023 |
JD, DW | Runs | | General | | run control = 44
run data =/onlineNEDA_00/xData/hil099/run_0044_07-03-2023_03h15m45s/needleRU_i44_0044_0017.caendat
RU =6.95 MB/s |
|
|
124
|
Tue Mar 7 05:19:55 2023 |
JD, DW | Runs | | General | | run control = 44
run data =/onlineNEDA_00/xData/hil099/run_0044_07-03-2023_03h15m45s/needleRU_i44_0044_0011.caendat
RU = 6.48 MB/s |
|
|
123
|
Tue Mar 7 04:16:28 2023 |
JD, DW | Runs | | General | | run control = 44
run data =/onlineNEDA_00/xData/hil099/run_0044_07-03-2023_03h15m45s/needleRU_i44_0044_0005.caendat
RU = 6.49 MB/s |
|
|
122
|
Tue Mar 7 03:26:54 2023 |
JD, DW | Runs | | General | Run 44 started | run control = 44
run data =/onlineNEDA_00/xData/hil099/run_0044_07-03-2023_03h15m45s/needleRU_i44_0044_0000.caendat
RU = 6.46 MB/s |
|
|
121
|
Tue Mar 7 03:21:33 2023 |
JD, DW | Problem Fixed | | General | daq crash | daq crashed at 02:59:00, resolved at 03:16:00
|
|
|
120
|
Tue Mar 7 02:02:18 2023 |
JD, DW | Runs | | General | | run control = 43
run data = /onlineNEDA_00/xData/hil099/run_0043_07-03-2023_00h50m41s/needleRU_i43_0043_0006.caendat
RU = 6.27 MB/s |
|
|
119
|
Tue Mar 7 00:54:40 2023 |
JD, DW | Runs | | General | New run started 43 | run control = 43
run data = /onlineNEDA_00/xData/hil099/run_0043_07-03-2023_00h50m41s/needleRU_i43_0043_0000.caendat
RU = 7.13 MB/s |
|
|
118
|
Tue Mar 7 00:10:02 2023 |
JD, DW | Runs | | General | | RUN CONTROL = 42
Data = /onlineNEDA_00/xData/hil099/run_0042_06-03-2023_09h54m24s/needleRU_i42_0042_0075.caendat
RU = 6.86 MB/s |
|
|
117
|
Mon Mar 6 22:30:46 2023 |
IK | Runs | | General | | RUN CONTROL = 42
Data =/onlineNEDA_00/xData/hil099/run_0042_06-03-2023_09h54m24s/needleRU_i42_0042_0065.caendat
RU = 6.64 MB/s |
|
|
116
|
Mon Mar 6 20:29:45 2023 |
IK | Runs | | General | | RUN CONTROL = 42
Data =/onlineNEDA_00/xData/hil099/run_0042_06-03-2023_09h54m24s/needleRU_i42_0042_0053.caendat
RU = 6.75 MB/s |
|
|
Draft
|
Mon Mar 6 19:08:51 2023 |
IK | Runs | | General | | RUN CONTROL = 42
Data =/onlineNEDA_00/xData/hil099/run_0042_06-03-2023_09h54m24s/needleRU_i42_0042_0045.caendat
RU = 6.95 MB/s |
|
|
114
|
Mon Mar 6 17:27:42 2023 |
OST | Runs | | General | | RUN CONTROL = 42
Data =/onlineNEDA_00/xData/hil099/run_0042_06-03-2023_09h54m24s/needleRU_i42_0042_0035.caendat
RU = 5.43 MB/s |
|
|
113
|
Mon Mar 6 17:19:24 2023 |
OST | Problems | | Beam | beam unstable and a little high | 16:30 beam increased 5 mb/s to 9 mb/s
and stayed 1 hour 9 mb/s
17:10 beam fixed. stable |
|
|
112
|
Mon Mar 6 15:48:23 2023 |
OST | Runs | | General | | RUN CONTROL = 42
Data =/onlineNEDA_00/xData/hil099/run_0042_06-03-2023_09h54m24s/needleRU_i42_0042_0026.caendat
RU = 5.24 MB/s |
|
|
111
|
Mon Mar 6 14:01:48 2023 |
OST | Runs | | General | | RUN CONTROL = 42
Data =/onlineNEDA_00/xData/hil099/run_0042_06-03-2023_09h54m24s/needleRU_i42_0042_0019.caendat
RU = 5.12 MB/s |
|
|
Draft
|
Mon Mar 6 12:10:49 2023 |
OST | Runs | | General | | RUN CONTROL = 42
Data = /onlineNEDA_00/xData/hil099/run_0042_06-03-2023_09h54m24s/needleRU_i42_0042_0010.caendat
RU = 5.46 MB/s |
|
|
109
|
Mon Mar 6 10:56:46 2023 |
OST | Runs | | General | | RUN CONTROL = 42
Data =/onlineNEDA_00/xData/hil099/run_0042_06-03-2023_09h54m24s/needleRU_i42_0042_0004.caendat
|
|
|
108
|
Mon Mar 6 10:02:47 2023 |
OST | Problem Fixed | | General | New run started 42 | RUN CONTROL = 42
Data =/onlineNEDA_00/xData/hil099/run_0042_06-03-2023_09h54m24s/needleRU_i42_0042_0000.caendat
|
|
|
107
|
Mon Mar 6 09:53:06 2023 |
OST | Problems | | Beam | Beam dump decreased 2.5 nA to 1.5 nA- stopped run 41 | 9:20 to 9:50 am beam current stayed 2.5
nA . After 9:50 am decrease 1.5 nA |
|
|
106
|
Mon Mar 6 09:19:41 2023 |
OST | Runs | | General | | RUN CONTROL = 41
Data =/onlineNEDA_00/xData/hil099/run_0041_06-03-2023_00h58m13s/needleRU_i41_0041_0050.caendat
RU = 8.13 MB/s |
|
|
105
|
Mon Mar 6 08:10:32 2023 |
JD | Runs | | General | | RUN CONTROL = 41
Data = /onlineNEDA_00/xData/hil099/run_0041_06-03-2023_00h58m13s/needleRU_i41_0041_0043.caendat
RU = 7.3 MB/s |
|
|
104
|
Mon Mar 6 07:19:01 2023 |
JD, DW | Runs | | General | | RUN CONTROL = 41
Data = /onlineNEDA_00/xData/hil099/run_0041_06-03-2023_00h58m13s/needleRU_i41_0041_0038.caendat
RU = 6.46 MB/s |
|
|
103
|
Mon Mar 6 06:11:51 2023 |
JD, DW | Runs | | General | | RUN CONTROL = 41
Data = /onlineNEDA_00/xData/hil099/run_0041_06-03-2023_00h58m13s/needleRU_i41_0041_0031.caendat
RU = 7.58 MB/s |
|
|
102
|
Mon Mar 6 05:21:16 2023 |
JD DW | Runs | | General | | RUN CONTROL = 41
Data = /onlineNEDA_00/xData/hil099/run_0041_06-03-2023_00h58m13s/needleRU_i41_0041_0026.caendat
RU = 8.24 MB/s |
|
|
101
|
Mon Mar 6 05:16:46 2023 |
JD, DW | Problem Fixed | | Beam | | Beam back on 05:15 |
|
|
100
|
Mon Mar 6 05:15:43 2023 |
JD, DW | Problems | | Beam | No beam 05:10:00 | No beam 05:10:00 |
|
|
99
|
Mon Mar 6 04:17:48 2023 |
JD, DW | Runs | | General | | RUN CONTROL = 41
Data = /onlineNEDA_00/xData/hil099/run_0041_06-03-2023_00h58m13s/needleRU_i41_0041_0020.caendat
RU = 7.26 MB/s |
|
|
98
|
Mon Mar 6 03:17:48 2023 |
JD, DW | Runs | | General | | RUN CONTROL = 41
Data = /onlineNEDA_00/xData/hil099/run_0041_06-03-2023_00h58m13s/needleRU_i41_0041_0014.caendat
RU = 6.94 MB/s |
|
|
97
|
Mon Mar 6 02:13:32 2023 |
JD, DW | Runs | | General | | RUN CONTROL = 41
Data = /onlineNEDA_00/xData/hil099/run_0041_06-03-2023_00h58m13s/needleRU_i41_0041_0007.caendat
RU = 7.55 MB/s |
|
|
96
|
Mon Mar 6 01:10:59 2023 |
JD, DW | Runs | | General | | RUN CONTROL = 41
Data = /onlineNEDA_00/xData/hil099/run_0041_06-03-2023_00h58m13s/needleRU_i41_0041_0000.caendat
RU = 6.23 MB/s |
|
|
95
|
Mon Mar 6 01:01:26 2023 |
BS | Runs | | General | Run 41 started | Run 41 started
Plunger distance 10 um |
|
|
94
|
Mon Mar 6 01:00:29 2023 |
BS | Runs | | General | Run 40 stooped | Run 40 stooped |
|
|
93
|
Mon Mar 6 00:43:27 2023 |
BS, GJ | Runs | | General | Run 40 Started | Before this run TSs were moved on the LF
level, so the BU has easier job to do and
everything is more stable. |
|
|
92
|
Mon Mar 6 00:30:32 2023 |
MP, ANJ | Other | | Target | new target mounted | New target mounted.
106Cd 1 mg/cm2
181Ta 1.2 mg/cm2 |
|
|
91
|
Sun Mar 5 22:32:56 2023 |
MP | Other | | | change of the target | See pictures in the attachment:
1) stopper seen from the back (upstream
view) |
6x |
|
90
|
Sun Mar 5 16:58:45 2023 |
MP | Problems | | Other | run 37 crashed, run 38 junk | Run 37 stopped by itslelf at 15:43. This
was noticed at about 16:10 by observing that
grafana data rates do not change. |
|
|
89
|
Sun Mar 5 15:07:24 2023 |
mgb | Runs | | General | Beam dump decreased 1.0 nA to 0.75 | RUN CONTROL = 37
Data = /onlineNEDA_00/xData/hil099/run_0037_04-03-2023_22h56m17s/needleRU_i37_0037_0106.caendat
RU = 8.65 MB/s |
|
|
88
|
Sun Mar 5 13:52:34 2023 |
OST | Runs | | General | | RUN CONTROL = 37
Data = /onlineNEDA_00/xData/hil099/run_0037_04-03-2023_22h56m17s/needleRU_i37_0037_0097.caendat
RU = 8.17 |
|
|
87
|
Sun Mar 5 11:45:36 2023 |
OST | Runs | | General | | RUN CONTROL = 37
Data =/onlineNEDA_00/xData/hil099/run_0037_04-03-2023_22h56m17s/needleRU_i37_0037_0082.caendat
RU = 8.50 |
|
|
86
|
Sun Mar 5 10:17:03 2023 |
OST | Runs | | General | | RUN CONTROL = 37
Data =/onlineNEDA_00/xData/hil099/run_0037_04-03-2023_22h56m17s/needleRU_i37_0037_0072.caendat
RU = 8.01 |
|
|
85
|
Sun Mar 5 08:54:08 2023 |
OST | Runs | | General | | RUN CONTROL = 37
Data = /onlineNEDA_00/xData/hil099/run_0037_04-03-2023_22h56m17s/needleRU_i37_0037_0061.caendat
RU = 8.12 |
|
|
84
|
Sun Mar 5 07:12:49 2023 |
JD DW | Runs | | General | | RUN CONTROL = 37
run data =/onlineNEDA_00/xData/hil099/run_0037_04-03-2023_22h56m17s/needleRU_i37_0037_0051.caendat
RU = 8.02 MB/s |
|
|
83
|
Sun Mar 5 06:03:26 2023 |
JD DW | Runs | | General | | UN CONTROL = 37
run data =/onlineNEDA_00/xData/hil099/run_0037_04-03-2023_22h56m17s/needleRU_i37_0037_0043.caendat
RU = 7.65 MB/s |
|
|
82
|
Sun Mar 5 05:06:50 2023 |
JD DW | Runs | | General | | RUN CONTROL = 37
run data =/onlineNEDA_00/xData/hil099/run_0037_04-03-2023_22h56m17s/needleRU_i37_0037_0037.caendat
RU = 7.93 MB/s |
|
|
81
|
Sun Mar 5 04:04:39 2023 |
JD DW | Runs | | General | | UN CONTROL = 37
run data =/onlineNEDA_00/xData/hil099/run_0037_04-03-2023_22h56m17s/needleRU_i37_0037_0030.caendat
RU = 7.78 MB/s |
|
|
80
|
Sun Mar 5 03:11:45 2023 |
JD DW | Runs | | General | | RUN CONTROL = 37
run data =/onlineNEDA_00/xData/hil099/run_0037_04-03-2023_22h56m17s/needleRU_i37_0037_0023.caendat
RU = 7.62 MB/s |
|
|
79
|
Sun Mar 5 02:06:40 2023 |
JD DW | Runs | | General | | UN CONTROL = 37
run data =/onlineNEDA_00/xData/hil099/run_0037_04-03-2023_22h56m17s/needleRU_i37_0037_0017.caendat
RU = 7.86 MB/s |
|
|
78
|
Sun Mar 5 01:26:58 2023 |
JD DW | Runs | | General | | UN CONTROL = 37
run data =/onlineNEDA_00/xData/hil099/run_0037_04-03-2023_22h56m17s/needleRU_i37_0037_0010.caendat
RU = 6.96 MB/s |
|
|
77
|
Sun Mar 5 00:08:06 2023 |
AF | Runs | | General | | AF
UN CONTROL = 37
Run Data =/onlineNEDA_00/xData/hil099/run_0037_04-03-2023_22h56m17s/needleRU_i37_0037_0005.caendat |
|
|
76
|
Sat Mar 4 23:28:16 2023 |
AF | Runs | | General | | AF
UN CONTROL = 37
Run Data =/onlineNEDA_00/xData/hil099/run_0037_04-03-2023_22h56m17s/needleRU_i37_0037_0000.caendat |
|
|
75
|
Sat Mar 4 20:56:40 2023 |
AF | Runs | | General | | AF
UN CONTROL = 36
Run Data =/onlineNEDA_00/xData/hil099/run_0036_03-03-2023_16h47m35s/needleRU_i36_0036_0154.caendat |
|
|
74
|
Sat Mar 4 19:14:30 2023 |
AF | Runs | | General | | AF
UN CONTROL = 36
Run Data =/onlineNEDA_00/xData/hil099/run_0036_03-03-2023_16h47m35s/needleRU_i36_0036_0144.caendat |
|
|
73
|
Sat Mar 4 18:02:48 2023 |
mgb | Runs | | General | | UN CONTROL = 36
Run Data =/onlineNEDA_00/xData/hil099/run_0036_03-03-2023_16h47m35s/needleRU_i36_0036_0138.caendat
RU = 6.39 MB/s |
|
|
72
|
Sat Mar 4 17:09:13 2023 |
mgb | Runs | | General | | RUN CONTROL = 36
Run Data = /onlineNEDA_00/xData/hil099/run_0036_03-03-2023_16h47m35s/needleRU_i36_0036_0133.caendat
RU = 6.45 MB/s |
|
|
71
|
Sat Mar 4 16:06:19 2023 |
mgb | Runs | | General | | RUN CONTROL = 36
Run Data = /onlineNEDA_00/xData/hil099/run_0036_03-03-2023_16h47m35s/needleRU_i36_0036_0127.caendat
RU = 6.25 |
|
|
70
|
Sat Mar 4 15:02:54 2023 |
mgb | Runs | | General | running stable | RUN CONTROL = 36
Run Data = /onlineNEDA_00/xData/hil099/run_0036_03-03-2023_16h47m35s/needleRU_i36_0036_0122.caendat
RU = 5.99 |
|
|
69
|
Sat Mar 4 13:43:20 2023 |
OST | Runs | | General | | RUN CONTROL = 36
Data =/onlineNEDA_00/xData/hil099/run_0036_03-03-2023_16h47m35s/needleRU_i36_0036_0114.caendat
RU = 7.30 |
|
|
68
|
Sat Mar 4 12:34:52 2023 |
OST | Runs | | General | | RUN CONTROL = 36
Data =/onlineNEDA_00/xData/hil099/run_0036_03-03-2023_16h47m35s/needleRU_i36_0036_0107.caendat
RU = 6.17 |
|
|
67
|
Sat Mar 4 11:06:31 2023 |
OST | Runs | | General | | RUN CONTROL = 36
Data =/onlineNEDA_00/xData/hil099/run_0036_03-03-2023_16h47m35s/needleRU_i36_0036_0100.caendat
RU = 6.03 |
|
|
66
|
Sat Mar 4 09:51:32 2023 |
OST | Runs | | General | | RUN CONTROL = 36
Data =/onlineNEDA_00/xData/hil099/run_0036_03-03-2023_16h47m35s/needleRU_i36_0036_0094.caendat
RU = 6.43 |
|
|
65
|
Sat Mar 4 08:27:23 2023 |
OST | Runs | | General | | RUN CONTROL = 36
Data =/onlineNEDA_00/xData/hil099/run_0036_03-03-2023_16h47m35s/needleRU_i36_0036_0087.caendat
RU = 4.57 |
|
|
64
|
Fri Mar 3 23:38:28 2023 |
SP | Runs | | General | How different Ge count | All germanium detecors look reasonable,
as attached. |
|
|
63
|
Fri Mar 3 20:50:31 2023 |
IK, MP, GJ | Other | | Data analysis | Ge spectra | Ge rates increasing, similar to what it
was 24h before. Asking to decrease beam intensity
by a factor of 2. |
 |
|
62
|
Fri Mar 3 19:41:27 2023 |
IK | Problems | | Hardware | Beamdump readout issue Vol.2. | Issue described in #61 continues to
persist.
Beam stopped from 19:20 to 19:32, |
|
|
61
|
Fri Mar 3 17:52:41 2023 |
IK | Problem Fixed | | Hardware | Beamdump readout issue - solved | Current readout issues from beamdump. Beam
stopped from 17:46-17:52, run 36 ongoing.
MP & GJ checking the grounding |
|
|
60
|
Fri Mar 3 16:47:29 2023 |
IK | Runs | | General | Run 36 started | Run 36 Started
New Beam energy is 150 MeV
The beam dumb currennt is 2.5 enA. |
|
|
59
|
Fri Mar 3 15:04:33 2023 |
KWL | Other | | General | run 35 stopped | Run 35 stopped. An attempt to check if
we can get 5 MeV higher beam energy. |
|
|
58
|
Fri Mar 3 14:22:12 2023 |
IP | Runs | | General | | the beam comes back. The run 35 is still
going.
|
|
|
57
|
Fri Mar 3 13:54:41 2023 |
IP. KWL | Runs | | General | beam energy measurement | beam stop due to the beam energy measurement
The beam energy: ~145 MeV |
|
|
56
|
Fri Mar 3 13:43:56 2023 |
IP. KWL | Runs | | | 511 annihilation and 279 Au lines in Ge rings | The counting rate in 511 keV line for sum
of the Ge detectors placed at 101, 117 and
143 degrees (with approved ACS). The largest |
 |
|
55
|
Fri Mar 3 12:11:24 2023 |
IP | Runs | | General | | the beam comes back. |
|
|
54
|
Fri Mar 3 11:48:29 2023 |
IP | Runs | | General | beam stopped | The beam is gone. |
|
|
53
|
Fri Mar 3 11:37:25 2023 |
IP | Runs | | General | | plunger run # 230
Beam dump 1.2 enA (given
by operators) * 7 (following entry ID#39) |
|
|
52
|
Fri Mar 3 10:21:18 2023 |
IP. KWL | Runs | | General | beam intensity back to 1.25 enA at the beam dump | we increased beam intensity to 1.25 enA
(readout at the beam dump) |
|
|
51
|
Fri Mar 3 10:09:20 2023 |
IP. KWL | Runs | | General | beam intensity decreased to 0.3 enA (at beam dump) on our request | // we noticed yesterday that GE at 143
degrees counts more than those placed at
117 and 101. The 511 keV line (+ background) |
 |
|
50
|
Fri Mar 3 09:30:15 2023 |
IP. KWL | Runs | | General | | plunger run # 208
Beam dump 0.75 enA (given by operators)
* 7 (following entry ID#39) = 5.25 enA |
|
|
49
|
Fri Mar 3 08:20:13 2023 |
KWL | Runs | | General | | plunger run # 196
Beam dump 1 enA (given by operators)
* 7 (following entry ID#39) = 7 enA |
|
|
48
|
Fri Mar 3 07:32:28 2023 |
OST | Runs | | General | | plunger run # 188
Beam dump 2.5 enA
Collimator 0.8 enA |
|
|
47
|
Fri Mar 3 06:24:03 2023 |
OST | Runs | | General | | plunger run # 178
Beam dump 2.5 enA
Collimator 0.9 enA |
|
|
46
|
Fri Mar 3 05:18:35 2023 |
OST | Runs | | General | | plunger run # 167
Beam dump 2.5 enA |
|
|
45
|
Fri Mar 3 04:15:32 2023 |
mgb | Runs | | General | | plunger run # 157
Beam dump 2.5 enA |
|
|
44
|
Fri Mar 3 03:19:34 2023 |
mgb | Runs | | General | | plunger run # 147
Beam dump 2.5 enA |
|
|
43
|
Fri Mar 3 02:23:45 2023 |
GJ | Problems | | Software | builder gate, TS offsets | Data from current run - 35, with limited beam
current and rates - see a recent post by
Güray.
|
|
|
42
|
Fri Mar 3 02:20:46 2023 |
mgb | Runs | | General | | plunger run # 137
Beam dump 2.5 enA |
|
|
41
|
Fri Mar 3 01:15:27 2023 |
mgb | Runs | | General | |
plunger run # 126
Earlier: CUP#6 |
|
|
40
|
Fri Mar 3 00:09:19 2023 |
MP, AT | Runs | | | run 35 | Started after beam current was reduced
by a factor of 2
plunger run # 116 |
|
|
39
|
Thu Mar 2 23:04:01 2023 |
GJ | Problem Fixed | | Hardware | Connection of the plunger cables, grounding, beam read-out for the operators | Notes of the measurements with different conditions
are attached.
|
|
|
38
|
Thu Mar 2 23:01:21 2023 |
A.T. | Runs | | General | Run 34 started | Run 34 Started (33 was stopped due to acquisition
problems)
Plunger Run : 105 |
|
|
37
|
Thu Mar 2 17:28:21 2023 |
BS | Runs | | | Run 33 Started | Run 33 Started
Plunger Run : 48
Supposed Distance = 10 um |
|
|
36
|
Thu Mar 2 17:25:36 2023 |
BS | Runs | | General | Run 32 Stopped | Run 32 Stopped |
|
|
35
|
Thu Mar 2 17:23:53 2023 |
BS | Runs | | General | Plunger Informations | Plunger Run : 48
Supposed Distance = 10 um
position of the target = 10 um |
|
|
34
|
Thu Mar 2 16:40:45 2023 |
MP | Runs | | General | changing the plunger distance to minimum. | Run 31 was stopped, because plunger distance
is reduced to the mininimal one.
It takes time, in the meantime, after some |
|
|
33
|
Thu Mar 2 16:06:17 2023 |
A.T. | Runs | | General | | Data
Position = 522.6
Supposed = 520 |
|
|
32
|
Thu Mar 2 15:15:40 2023 |
mgb | Runs | | General | beam stopped. eagle is opened and run 30 continues | Data
Position = 522.6
Supposed = 520 |
|
|
31
|
Thu Mar 2 14:59:32 2023 |
mgb | Runs | | General | |
Data |
|
|
30
|
Thu Mar 2 13:50:50 2023 |
BS | Runs | | General | Run 30 Continueed | EAGLE is closed now
We gave a break to test the cable
connection of target, degrader, beam dump |
|
|
29
|
Thu Mar 2 12:09:44 2023 |
ost-mgb | Runs | | General | | beam stop, |
|
|
28
|
Thu Mar 2 11:19:06 2023 |
BS | Runs | | General | Run 30 Starts | We hane now g-g trigger started.
Run 30 started |
|
|
27
|
Thu Mar 2 11:17:54 2023 |
BS | Runs | | | Run 29 stopped | We will change the trigger and we stopped
the run number 29 |
|
|
26
|
Thu Mar 2 11:14:44 2023 |
ost-mgb | Runs | | General | | un 29 with single gamma trigger
Plunger feedback system is not
connected. |
|
|
25
|
Thu Mar 2 10:18:14 2023 |
ost-mgb | Runs | | General | run 29 started | Run 29 with single gamma trigger
Plunger feedback system is not
connected. |
|
|
24
|
Thu Mar 2 09:49:13 2023 |
BS | Runs | | General | run 28 started | run 28 started |
|
|
23
|
Thu Mar 2 09:24:47 2023 |
ost-mgb | Runs | Run 27 stopped | General | | Run 27 stopped |
|
|
22
|
Thu Mar 2 09:20:17 2023 |
ost-mgb | Runs | | General | Rates | Run 27 with single gamma trigger
Plunger feedback system is not
conected. |
|
|
21
|
Thu Mar 2 09:05:43 2023 |
DOD | Problems | | | Sulphur on aluminium fusion-evaporation reactions | Using the data which we've sorted
to date, I looked into the gamma-gamma coincidences
and have identified a number of nuclei e.g. |
|
|
20
|
Thu Mar 2 07:40:55 2023 |
ost-dod | Runs | | General | | Run 27 with single gamma trigger
Plunger feedback system is not
conected. |
|
|
19
|
Thu Mar 2 05:33:34 2023 |
ost-dod | Runs | | General | | Run 27 with single gamma trigger
Plunger feedback system is not
conected. |
|
|
18
|
Thu Mar 2 04:17:40 2023 |
DOD | Runs | | General | | Run 27 with single gamma trigger
Plunger feedback system is not
conected. |
|
|
17
|
Thu Mar 2 00:30:29 2023 |
BS, DOD | Runs | | General | | Run 27 with single gamma trigger
Plunger feedback system is not
conected. |
|
|
16
|
Wed Mar 1 21:59:45 2023 |
MB BS | Other | | General | | Offset of the plunger is 60 um.
new distcal01_vac_after_opening |
|
|
15
|
Wed Mar 1 20:10:38 2023 |
BS, DOD | Other | | General | | Run 26 is going on but not much for the
moment in terms of any useful data.
And half of the EAGLE is opened. |
|
|
14
|
Wed Mar 1 19:04:37 2023 |
BS | Runs | Run | General | Run 26 Started | Run 26 Started
Beam 9 enA on the collimator |
|
|
13
|
Wed Mar 1 16:07:49 2023 |
BS | Runs | | | Run 24 Started | Run 24 has been started but no beams at
the moment.
EAGLE is opened. |
|
|
12
|
Wed Mar 1 16:06:50 2023 |
BS | Runs | | | Run 23 Stopped | Run 23 Stopped due to some unexpected spikes
in the
voltage of collimator. |
|
|
11
|
Wed Mar 1 12:51:33 2023 |
MP | Runs | | Beam | beam on the target | Beam on the target:
target+stopper+beam dump: 25 enA (1.7 pnA) |
|
|
10
|
Wed Mar 1 11:52:48 2023 |
MP | Runs | | | first beam | Operators tune beam on the target, collecting
run 0023, trigger gg. |
|
|
9
|
Wed Mar 1 00:14:28 2023 |
MP | Other | | Beam | beam energy | Beam energy measured: 148.2 MeV
Mind that this may be an overestimate (by
~1-2 MeV) |
|
|
8
|
Tue Feb 28 23:10:36 2023 |
BS | Other | | | What we need to include for Plunger | Plunger Run :
Micrometer :
Supposed Distance: |
|
|
7
|
Tue Feb 28 23:08:35 2023 |
BS | Other | | | SHIFT LIST | https://docs.google.com/spreadsheets/d/1e2homI9RCYrg369z8aaY3VMIPgapUPOv0zKISsl58vQ/edit?usp=sharing
|
|
|
6
|
Mon Feb 27 12:21:29 2023 |
MP, BS | Runs | | General | List of runs | A list of runs, to be filled during the experiment
is available here:
https://docs.google.com/spreadsheets/d/11tyI5pqYKJ-rMaYLuBIPZCClWz9Vu87W0R5AZc2srd8/edit?usp=sharing |
|
|
5
|
Mon Feb 27 12:13:03 2023 |
MB | Other | | | Plunger Informations | Off set of the plunger ~60 um
Distcal file distcal01_vac
|
|
|
4
|
Mon Feb 27 12:10:24 2023 |
BS | Other | | Target | target | Support of Target = 1.5 mg/cm2 Ta
Target = 1.0 mg/cm2 Cd-106
Stopper = 10 mg/cm2 Au
|
|
|
3
|
Mon Feb 27 02:49:10 2023 |
GJ | Runs | | General | calibs - 2x 152Eu - run 0 | Run number: 0
Trigger: g
Start time: Mon Feb 27 02:43:50 2023
|
|
|
2
|
Sun Feb 26 17:26:45 2023 |
GJ | Other | | General | List of participants | To be filled in, with affiliation and email.
Presumably, for later publication
purposes. |
|
|
1
|
Sun Feb 26 16:50:56 2023 |
GJ | Other | | General | proposal | |
|